Robert Laabs

Director of Data Science | Full Stack Developer

Seven tools in production: from a desktop app on the Apple App Store to a framework for generating machine learning / AI training data

Selected Work

Click to expand

Ibis

Where traditional software gives you a fixed feature set, Ibis lets users define new workflows in plain English

Beyond speed, Ibis surfaces what manual search misses: pages buried in personal wiki spaces, context scattered across Jira epics and commit histories, and hidden connections between systems.

  • Finds buried information humans miss — personal wiki spaces, cross-system connections
  • Understands company specific Jira workflow rules: navigates required transitions, prompts for mandatory fields
  • Extensible by non-developers: plain-English instructions serve as both automation and documentation
  • Built-in safety guardrails: read-only actions run freely, modifications require explicit approval

TypeScript · Electron · React · Python · FastAPI · Claude Agent SDK · Zustand · Tailwind CSS

2026

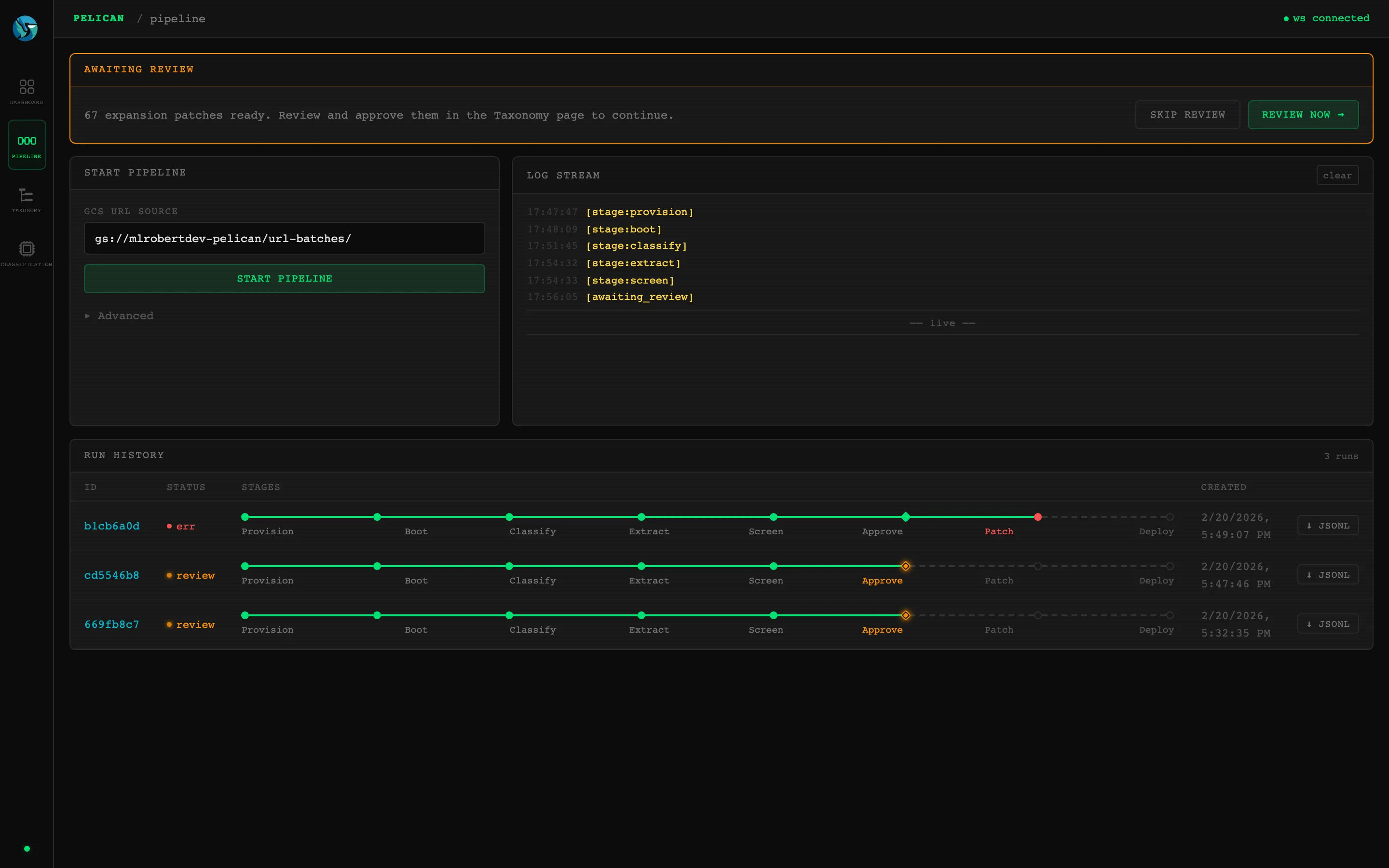
Pelican

Most classification systems assume a fixed set of categories. Pelican treats the taxonomy itself as a living artifact — proposing new branches, validating them, and deploying changes without manual file editing.

The previous taxonomy only covered what someone had manually anticipated. Pelican closes the gap: it reads the page, recognizes when no category fits, and proposes a new taxonomy node with a parent placement and reasoning. A second model reviews each proposal on five criteria, pre-sorting batches of 200+ into agree, disagree, and uncertain so reviewers inherit a curated queue rather than an unsorted pile. Every approved category immediately propagates to all future classification runs — the taxonomy grows with the content it classifies.

  • Reads the page and recognizes when the taxonomy has no good match — proposes a new category, explains why it's needed, and places it in the hierarchy
  • Reviewers see proposed categories in context: each new node appears in the tree alongside its siblings before anyone commits to the change
  • Auto-triage applies the second model's five-criteria scores in one click — agree gets staged, disagree gets rejected, uncertain is left for human judgment
  • Approved categories immediately improve future runs — the taxonomy grows with the content it classifies, closing gaps that would otherwise recur in every batch

Python · Litestar · SvelteKit · Tailwind CSS · DaisyUI · Polars · vLLM · Gemini · Google Cloud

2026

Strix

Traditional database tools typically require SQL knowledge and risk instant data loss. Strix lets non-technical users safely edit SQLite databases through visual inline editing and staged change review

Double-click a cell to edit it. Insert or delete rows with toolbar buttons. Enter a search term and find it anywhere in your database. No special setup or technical knowledge required. Every change is tracked visually with highlighted cells and a review tab showing the full changeset before you save. Database opens read-only by default; explicit edit mode toggle prevents accidental overwrites.

  • Search any database without setup: enter a term and find it instantly, even in databases that weren't built with search indexes
  • Read-only mode by default: explicit edit toggle required before modifications, preventing accidental overwrites
  • Visual inline editing with staged change tracking: see every modification highlighted before committing
  • Change tracker maintains original values: editing a cell back to its original automatically removes it from the pending changes review

Swift · SwiftUI · AppKit · GRDB · XCUITest

strixeditor.com · 2025

Sparrow

Surveys are grounded in real-world templates from actual studies, producing questions researchers accept without heavy editing.

Before Sparrow, creating a brand study survey meant watching the ad, manually transcribing it, writing a strategic analysis, researching survey best practices, and hand-crafting dozens of questions with answer keys and randomization logic. Each step required different expertise. Sparrow collapses that into one interaction. The generated surveys follow the same conventions as manually-crafted ones because they're grounded in real client templates.

  • Watches video ads twice: first for transcript and visuals, then for strategic interpretation — survey questions reference specific ad moments
  • Few-shot prompting with real client survey templates grounds output in market research conventions, not generic LLM knowledge
  • Researchers describe survey needs conversationally — no rigid forms, parameters accumulate naturally across messages

Python · Django · Google GenAI · OpenAI · Pydantic · FFmpeg · Docker

2025

Budgie

Budgie separates the domain question — what should this data look like — from the engineering problem of generating it reliably

Training an ML model requires thousands of labeled examples, and collecting them by hand is slow and expensive. Synthetic data — realistic generated examples that teach the model the same patterns — solves this, but generating it reliably at scale is its own problem. Batches come back incomplete, duplicates creep in, jobs crash overnight. Budgie handles all of that: it knows what's already been accepted, asks only for the gap, and resumes automatically from where it stopped.

  • No-code for new data types: a data scientist writes a Jinja2 YAML template; no Python required to define a new generation task
  • Accumulation-aware retries: on partial results, the LLM receives exactly what's missing and what's already accepted — preventing duplicates across attempts
  • Stateless crash recovery: progress is derived from the output file itself, so there's no separate state to corrupt or fall out of sync
  • Currently training Pelican, the content categorization system — generating synthetic URLs across taxonomy hierarchies, tracking-parameter variants, and CTV patterns

Python · asyncio · OpenAI · Pydantic · Jinja2 · MLX · Polars

2025

Magpie

Most quality checks flag obvious junk. Magpie understands the question being asked — and judges whether the answer actually addresses it.

Survey fraud isn't just gibberish. Professional survey-takers submit coherent-sounding responses that technically answer the question but reveal no real thought. Magpie catches both: a fine-tuned language model scores each response against the specific question's intent, while a separate clustering engine identifies coordinated fraud rings — groups of respondents with suspiciously similar answer patterns. In 2025, it reclaimed over $10,000 in fraudulent responses.

  • Understands when duplicates are normal — brand name questions and demographics are automatically excluded from fraud flags
  • Rates response quality on a 6-point scale: not just "gibberish or not" but how thoughtful and specific each answer is
  • Processes raw SPSS survey files from Forsta — upload a zip, get flagged results back, no data prep required
  • Live progress over WebSocket — researchers watch processing happen in real time instead of waiting for an email

Python · Django · Django Channels · OpenAI · HTMX · Polars · scikit-learn · Redis

2024

Mallard

Spins up a 15-node compute cluster for each query, then destroys it — so the company only pays for the minutes it actually uses

Non-technical researchers query behavioral datasets directly — selecting from a hierarchical taxonomy of thousands of audience behaviors, then exploring lift analysis, reach counts, and geographic breakdowns through interactive dashboards. Processing time dropped from 24+ hours to about 5 minutes.

  • Each query provisions ~$3 of EC2 compute and tears it down — versus the ~$4,100/month an always-on cluster would cost
  • Handles arbitrary date ranges across monthly data partitions — each combination of full months, partial months, and cross-month spans requires a different data loading strategy
  • Results land in an interactive dashboard — lift vs. reach scatter plots, state-level geographic heatmaps, category filtering, and one-click CSV export

Python · Django · PySpark · AWS (EC2/S3) · Plotly Dash · PostgreSQL · Redis · Docker

2020